モニタリング機能
モニタリング機能はSCORER Edge上で何か問題がないかを調べるときや、データがアップロードされないなどのトラブル時に問題を素早く特定したり、電源が安定しない場所や持ち運び稼働中などに起動・解析している時間がどのぐらいあったかを調査するためのものです。
SCORER Edgeは元となるLinux OS上にDockerコンテナを多数立ち上げそれぞれ連携することで成り立っています。
そのためOSレイヤーとアプリケーションレイヤーでそれぞれモニタリングを行っています。
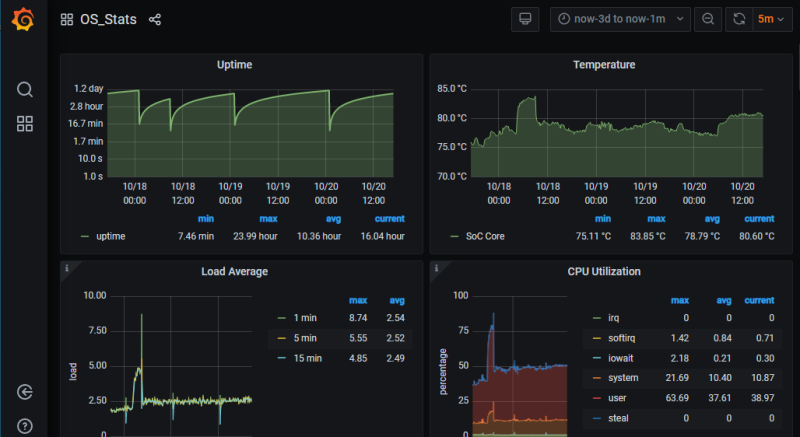
OSレイヤーでのシステム状態については保存期間の違いやリアルタイム性の違いからSCORER Edgeでは2つのオープンソースの可視化ツールを採用しています。
Camera Status
カメラステータスはDocker上のログを収集し、問題があった場合はアラート表示をおこなうものです。
通常は下記のように緑文字でRunnningとなっているべきです。

しかし黄色文字でReconciliation、もしくは赤文字でErrorと出てきている場合は内部調整中・機能停止ということで不具合が起きている可能性が高い状態となっています。

大きくSystem、Stream、SDKで分かれており、Systemは各種内部サーバーやネットワークに関する共通する機能がまとめられ、Streamはカメラ接続機器ごとに映像受信に関するrecorder、映像配信に関するwebrtc_broadcasterで管理が分かれています。
エラー時はHelpメニューにあるDevice logでも出力されている場合があります。
Recent Activity
短期間、リアルタイムでの表示に特化したシステム状態可視化でNetdataを利用しています。
CPU使用率、メモリ使用率など現在の状態を素早く確認できます。
SDKで追加開発中の時に負荷を確認するときに確認することが用途として多くあります。

